CZWG智能無負壓供水設備產品概述:
CZWG智能無負壓供水設備是集 水力學、機械性能、智能化變頻節能控制、遠程監控、穩流防負壓技術于一身,具有節能、環保、衛生、占地面積 小、經濟實惠的變頻節能無負壓管網增壓穩流給水設備。該設備按照國家標準GB/T26003-2010生產,廣泛用于各 種高層樓宇、小區、大型賓館、商場以及工礦企事業單位的無污染的二次供水。
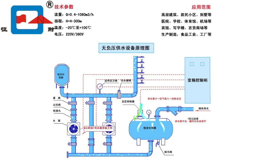
CZWG智能無負壓供水設備進水管與自來水管網直接相連,水在自來水管網剩余壓力驅動下壓入設備進水管,設備的加壓水泵在進水剩余壓力的基礎上繼續加壓,將供水壓力提高到用戶所需的壓力后向出水管網供水;當用戶用水量大于自來水管網供水量時,進水管網壓力下降,當設備進水口壓力降到絕對壓力小于0(或設定的管網保護壓力)時,設備中的負壓預防和控制裝置自動啟動工作,對設備運行狀態進行調整直至設備停機待命,確保進水管網壓力不再降低而對自來水管網造成不利影響;
當自來水管網供水能力恢復,進水管網壓力恢復到保護壓力以上時,設備自動啟動,恢復正常供水;
當自來水管網剩余壓力滿足用戶供水要求時,設備自動進入休眠狀態,由自來水管網直接向用戶供水,供水不足時設備自動恢復運行;當用戶不用水或用水量很小時,設備自動進入停機休眠狀態,由設在設備出水側的小流量穩壓保壓罐維持用戶數量用水及管網漏水,用戶用水穩壓保壓罐不能維持供水管網所需壓力時,設備自動喚醒,恢復正常運行。設備運行過程中充分利用自來水管網的剩余壓力,始終既不對自來水管網造成不利影響又大限度的滿足用戶需求,降低供水能耗,實現供水系統優運行。

CZWG智能無負壓供水設備選購注意事項:
1、水泵的選型:流量、揚程、功率、幾臺泵。
2、設備的配置:水泵、控制柜元器件、變頻器、氣壓罐、穩流罐、管閥機組的品牌和材質。
3、進水管徑的大小、出水口的壓力。
4、廠家的規模、公司三證、以前做過的案例工程、售前服務。
5、從多方面加以比較,選出性價比相對較高的廠家。

CZWG智能無負壓供水設備產品技術參數:
產品材質:鑄鐵、不銹鋼、鋁合金
可輸送介質:清水、污水
適用行業:建筑工程、化工、水利工程
額定容量:80(L) 規格:1500*1300*1200 額定輸出功率:0.75~160(kw)
電壓:220~380(V) 冷卻方式:自動 運行方式:自動變頻,手動工頻
保護功能:變頻 顯示:流量、揚程、功率
功率范圍:1.8-3000kW
電源電壓:380/400/415/440/460/480/500VAC 3相±10%;
電源頻率:35-50Hz
控制連接:2個可編程的模擬輸入(AI);1個可編程的模擬輸出(AO);
5個可編程的數字輸入(DI);2個可編程的數字輸出(DO)。
連續負載能力:150% In,每10分鐘允許1分鐘
串行通訊能力:標準的RS—485接口可使變頻器方便地與計算機連接。
保護特性:過流保護、I2t、過壓保護、欠壓保護、過熱保護、短路保護、接地保護、欠壓緩沖、電機欠/過載保護、堵轉保護、串行通訊故障保護、AI信號丟失保護等。
|
總流量(m3) |
揚程(m) |
單泵功率(Kw) |
進水口徑 |
出水口徑 |
適用樓層 |
適用戶型 |
|
8 |
32 |
0.75 |
DN50 |
DN40 |
5-8層 |
30-50戶 |
|
8 |
64 |
1.5 |
DN50 |
DN40 |
9-12層 |
30-50戶 |
|
8 |
80 |
2.2 |
DN50 |
DN40 |
13-18層 |
30-50戶 |
|
16 |
36 |
2.2 |
DN65 |
DN50 |
5-8層 |
50-100戶 |
|
16 |
54 |
2.2 |
DN65 |
DN50 |
9-12層 |
50-100戶 |
|
16 |
72 |
3 |
DN65 |
DN50 |
13-16層 |
50-100戶 |
|
16 |
90 |
4 |
DN65 |
DN50 |
17-22層 |
50-100戶 |
|
16 |
108 |
4 |
DN65 |
DN50 |
23-28層 |
50-100戶 |
|
32 |
34 |
3 |
DN80 |
DN65 |
5-8層 |
100-200戶 |
|
32 |
57 |
5.5 |
DN80 |
DN65 |
9-12層 |
100-200戶 |
|
32 |
80 |
7.5 |
DN80 |
DN65 |
13-18層 |
100-200戶 |
|
32 |
92 |
7.5 |
DN80 |
DN65 |
19-22層 |
100-200戶 |
|
32 |
115 |
11 |
DN80 |
DN65 |
23-30層 |
100-200戶 |
|
40 |
34 |
4 |
DN100 |
DN80 |
5-8層 |
200-350戶 |
|
40 |
56 |
5.5 |
DN100 |
DN80 |
9-12層 |
200-350戶 |
|
40 |
80 |
7.5 |
DN100 |
DN80 |
13-16層 |
200-350戶 |
|
40 |
92 |
11 |
DN100 |
DN80 |
17-20層 |
200-350戶 |
|
40 |
115 |
11 |
DN100 |
DN80 |
21-26層 |
200-350戶 |
|
40 |
138 |
15 |
DN100 |
DN80 |
27-30層 |
200-350戶 |
|
64 |
39 |
5.5 |
DN125 |
DN100 |
5-8層 |
350-500戶 |
|
64 |
67 |
11 |
DN125 |
DN100 |
9-16層 |
350-500戶 |
|
64 |
95 |
15 |
DN125 |
DN100 |
17-20層 |
350-500戶 |
|
64 |
109 |
15 |
DN125 |
DN100 |
21-26層 |
350-500戶 |
|
64 |
137 |
18.5 |
DN125 |
DN100 |
27-30層 |
350-500戶 |


滬公網安備 31011402006816號
滬ICP備11032781號